I’ve been self hosting a variety of services for a while from personal tools to AI inference. Power costs in Europe are on the higher side and now that seems to be spreading to the rest of the world thanks to the advent of AI datacenters. Normally, I power off my main server frequently and bring it back up when I need it. But recently, I decided to do an experiment: run my home lab 24/7, for a whole month. I wanted to see how much power, it would consume, calculate the costs, check the usage of the server and whether it was really worth compared to remote VPS hosting. If it does not work out, i can always go back to the old routine of turning it off when i don’t plan to use it. No stress!
Short summary: It is really cheap for the amount of power and flexibility that you get in return. You will get used to the availability of the services, take them for granted and you can build some healthy routines around them.
Hardware#
The 10th generation 6 core CPU from Intel in the serve is very efficient and it turned out to be more than enough for all my needs from web apps and AI services to databases and file sync. Idle power consumption and overall stability for Homelab seems to be better for the Intel side than AMD.
Monitoring and Power Usage before optimization#
To track the experiment, I used smart switches to measure energy consumption and power usage throughout the month. The server, under light and sporadic loads, consumed around 6 kWh for the first week, which is actually quite efficient for a desktop class machine with an NVIDIA Tesla P8 GPU inside. For a month, this translated to roughly 6 euros in power costs, depending on our electricity prices. That’s from a dedicated VPS, which would cost me around 37 euros per month for equivalent specs, so the savings are significant. Of course, with winter approaching, electricity prices aren’t trending down anytime soon. So it’s important to run power optimizations if you’re going to selfhost continuously.
Optimization #1: Disabling Intel Turbo Boost#
One of the first things I did was disable Intel Turbo Boost. This is common advice in homelab communities, you don’t really need the boosted frequencies for normal workloads, and disabling it makes CPU power management far more predictable and efficient. This prevented random power spikes during idle or light tasks and helped the CPU settle into lower power states more consistently. As a bonus, the machine now runs cooler and quieter most of the time.
Optimization #2: A Lighter OS for the VMS#
Migrating to a lighter version of Ubuntu Server also helped for the VM load. This reduced both RAM pressure and background CPU usage, leading to smoother overall operation.
Optimization #3: Removing the Nvidia tesla GPU#
However, I noticed my system wouldn’t go below the C3 sleep state. After some investigation, I realized the culprit was the Tesla P8 GPU that I am doing PCIe passthrough, it tends to keep the system idling around 20W. After tuning the GPU’s power modes, I managed to bring system idle down to 7–10W, without peripherals (no mouse, keyboard, or monitor) and nothing running on the system. Of course I lost my local AI inference and access to the Nvidia GPU for deep learning projects.
Optimization #4: Power governors#
Your CPU doesn’t need to run at full speed all the time. Power governors automatically slow down the processor when idle and speed it up when needed, reducing energy use without impacting performance. Here is a script from 
Monitoring Power Usage after optimization and costs#
I have been running for a little more than 2 weeks, the first week was still light. As you can see around last Saturday, I increased the number of services to 12 and number of VMs to 4, so idle power went up to 14w and rate spikes above 20w. It used a total of about 6 kWh for the two week period, so about 3-4 Euros a month for this setup. Not too bad!


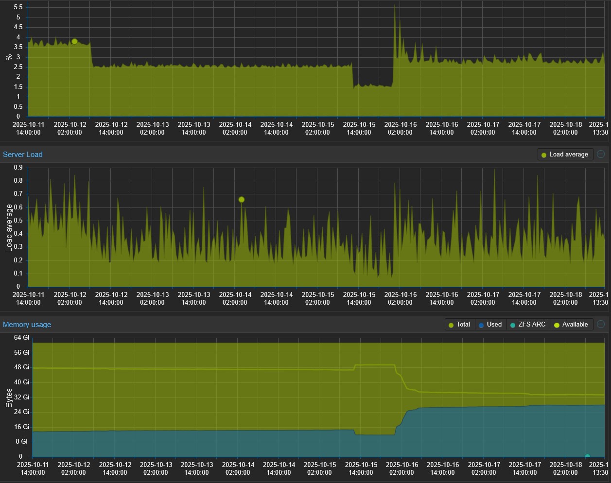
Monitoring CPU usage and RAM usage#
RAM is the real constraint in homelabs, not CPU. As you can see from my usage data, the processor barely gets taxed even with multiple services running. Most homelab applications (Docker containers, VMs) are memory hungry but CPU light.

VPS vs. Self Hosting#
Running everything locally gives me full control something a VPS can’t replicate. I can tweak performance states, manage containers directly, and experiment freely without worrying about provider limits or hidden throttling or security risks that come with Public VPS. That said, selfhosting isn’t always the cheapest or most convenient You have to consider hardware cost, maintenance, backups, and power. But in my case, since I already have the hardware, and the monthly cost is just a few euros in electricity, it’s well worth it.
Do I Really Need 24/7 Availability?#
For me, most of these services aren’t mission critical and I can live without them. There are only two of us using them, and if something goes down, it’s fine, everything’s backed up offline and easy to restore. Over planning for uptime doesn’t make sense for a small scale home setup.
Next Steps: Testing with Raspberry Pi#
I also have a Raspberry Pi 4 sitting in the closet, and I’m curious to see how it performs in comparison. The power consumption is far lower, and given my average CPU and memory usage, I suspect I could migrate some services there or run mirrors to compare monthly energy usage. It’ll be interesting to see how much I can lower consumption while maintaining reliability and responsiveness. That said, if I didn’t already own the Pi, I’d just buy another Intel mini PC instead. The economics favor Intel. These small form factor PCs offer far better performance, far more RAM, responsiveness, are readily available used or new, and the performance per euro ratio is hard to beat. But since I have the Pi on hand, it’s worth testing to see how much I can actually save on power
Final Thoughts#
Running a server 24/7 for a month was great. I learned that efficient tuning, lightweight software, and realistic expectations go a long way. It’s not just about uptime as I thought earlier.
